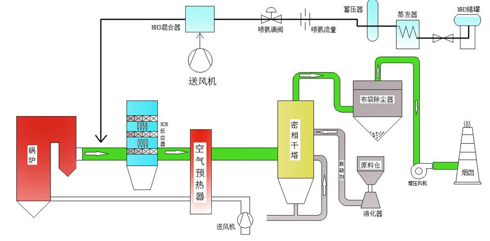
电力行业烟气净化工艺流程: 锅炉烟气→ 空气预热系统→ SCR 脱硝系统→ 密相干塔脱硫系统→ 增压风机 →烟囱
电力行业锅炉烟气特点 : 烟气量大:烟气量每小时几十万到几百万立方米; 锅炉排放的烟气温度高:一般在 1000℃以上; 含氧量一般在 6%; 二氧化硫和氮氧化物浓度较低; 烟气压力低; 烟气成分复杂: 燃煤烟气中要有二氧化碳、一氧化碳、二氧化硫、氯化物、氟化物等。